Inteligentne sterowanie centralami wentylacyjnymi

Nowoczesne rozwiązania automatyki HVAC z monitoringiem w czasie rzeczywistym. Oszczędność energii, pełna kontrola i bezpieczeństwo Twojej instalacji.

99.9% Dostępność systemu
30% Oszczędność energii
24/7 Monitoring online
Cloud Monitor Devices Inteligentna Automatyka IIoT Urządzenia → Cloud → Monitoring

Dla central wentylacyjnych i agregatów chłodniczych

Kompleksowa automatyka dla wszystkich typów instalacji HVAC

Centrala wentylacyjna AHU

Centrale wentylacyjne

Precyzyjne sterowanie temperaturą, wilgotnością i przepływem powietrza w jednostkach AHU wszystkich producentów.

Agregat chłodniczy chiller

Agregaty chłodnicze

Monitoring i zarządzanie chillerami, pompami ciepła oraz układami chłodzenia wodnego z pełną integracją BMS.

Co oferuje nasz system?

Kompleksowe rozwiązanie do automatyki i monitoringu central wentylacyjnych

🎯

Precyzyjna regulacja

Zaawansowane regulatory PID zapewniają dokładną kontrolę temperatury, wilgotności i przepływu powietrza w całej instalacji.

📊

Monitoring w chmurze

Dostęp do danych z dowolnego miejsca przez przeglądarkę. Dashboardy Grafana pokazują wszystkie parametry w czasie rzeczywistym.

🔔

Inteligentne alarmy

Natychmiastowe powiadomienia o awariach przez email i komunikatory. Szybka reakcja to mniejsze straty.

Oszczędność energii

Automatyczna optymalizacja pracy urządzeń prowadzi do średnio 30% niższych kosztów energii elektrycznej.

📱

Mobilny dostęp

Pełna kontrola z telefonu lub tabletu. Sprawdź status instalacji i zmień ustawienia z dowolnego miejsca.

🔒

Bezpieczeństwo danych

Szyfrowane połączenia, regularne kopie zapasowe i zgodność z normami bezpieczeństwa przemysłowego.

Jak działa nasz system?

Od sterownika PLC po chmurę - pełna integracja w jednym rozwiązaniu

Sterowanie przemysłowe WAGO PLC

Serce systemu to przemysłowe sterowniki WAGO PLC, które zapewniają niezawodne sterowanie wszystkimi urządzeniami centrali wentylacyjnej.

  • Modułowa konstrukcja - łatwa rozbudowa
  • Protokoły Modbus TCP/IP i BACnet
  • Praca w temperaturach od -25°C do +60°C
  • Certyfikacje UL, CE, ATEX
Interfejs sterowania WAGO
Dashboard Grafana

Monitoring Grafana Cloud

Profesjonalne dashboardy w chmurze zapewniają pełen wgląd w pracę instalacji. Wszystkie dane historyczne i alarmy w jednym miejscu.

  • Dostęp z dowolnego urządzenia przez przeglądarkę
  • Automatyczne raporty i wykresy trendów
  • Powiadomienia email i Discord
  • Archiwum danych przez 1 rok

Profesjonalna obsługa i wdrożenie

Nasz zespół inżynierów zapewnia kompleksową opiekę na każdym etapie projektu - od analizy potrzeb, przez projektowanie i instalację, aż po szkolenie personelu i serwis.

  • Doświadczeni inżynierowie automatyki
  • Dostęp zdalny i diagnostyka online
  • Wsparcie techniczne 24/7
  • Gwarancja i serwis posprzedażowy
Inżynier z tabletem przy panelu sterowania

Dashboardy z rzeczywistych instalacji

Zobacz jak wyglądają nasze systemy w działaniu

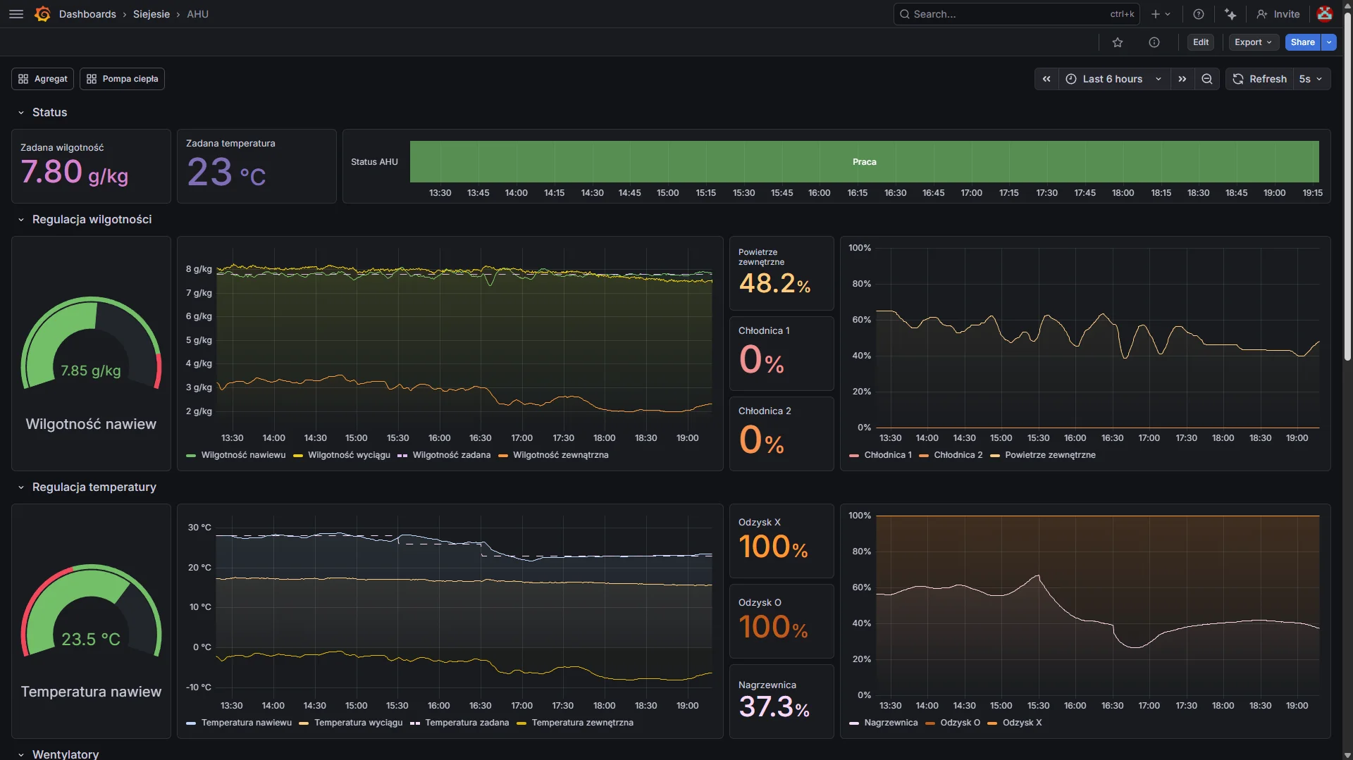
Centrala wentylacyjna - Przegląd

Dashboard AHU

Centrala wentylacyjna - Szczegóły

Dashboard AHU szczegółowy

Agregat chłodniczy

Dashboard agregatu

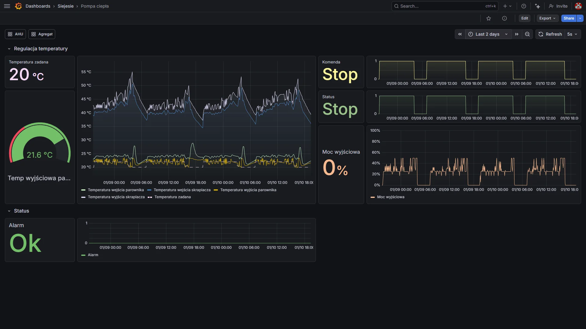
Pompa ciepła

Dashboard pompy ciepła

Sprawdzone rozwiązania przemysłowe

Używamy tylko certyfikowanych, niezawodnych komponentów

WAGO PLC

Sterowniki przemysłowe

Grafana

Wizualizacja danych

InfluxDB

Baza szeregów czasowych

Cloud

Dostęp zdalny

HTML5

Interfejs webowy

Modbus TCP

Komunikacja przemysłowa

BACnet

Integracja BMS

Notifications

Email & Discord

Jak wygląda wdrożenie?

Od pierwszego kontaktu do uruchomienia systemu

1

Konsultacja

Spotykamy się, omawiamy Twoje potrzeby i specyfikę obiektu. Dobieramy optymalne rozwiązanie.

2

Projekt

Przygotowujemy dokumentację techniczną, schematy połączeń i konfigurację systemu.

3

Instalacja

Montujemy sprzęt, okablowanie i czujniki. Wszystko zgodnie z normami i przepisami.

4

Programowanie

Tworzymy program sterujący, wizualizacje i dashboardy dostosowane do Twoich potrzeb.

5

Uruchomienie

Rozruch, testy, parametryzacja regulatorów. Weryfikujemy poprawność działania.

6

Szkolenie

Uczymy Twój personel obsługi systemu i podstawowych procedur serwisowych.

Gotowy na nowoczesny system sterowania?

Skontaktuj się z nami i dowiedz się więcej o naszych rozwiązaniach

Zapytaj o ofertę

Porozmawiajmy o Twoim projekcie

Jesteśmy do Twojej dyspozycji - skontaktuj się z nami wygodną dla Ciebie metodą

📍

Lokalizacja

Kraków, Polska